產品詳情
產品概述
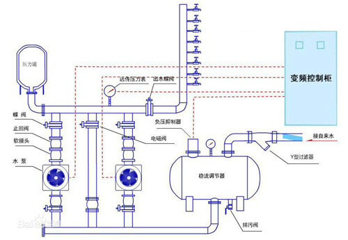
無負壓給水設備是直接利用自來水管網壓力的一種疊壓式供水方式,衛生、節能、綜合投資小。安裝調試后,自來水管網的水首先進入穩流補償器,并通過真空抑制器將罐內的空氣自動排除。當安裝在設備出口的壓力傳感器檢測到自來水管網壓力滿足供水要求時,系統不經過加壓泵直接供給;當自來水管網壓力不能滿足供水要求時,檢測壓力差額,由加壓泵差多少、補多少;當自來水管網水量不足時,空氣由真空抑制器進入穩流補償器破壞罐內真空,即可自動抽取穩流補償器內的水供給,并且管網內不產生負壓。
恒壓供水設備原理圖



